Email邮箱服务系统源码 支持邮件TG转发

Email邮箱服务系统源码 支持邮件TG转发-维兴科技
Email邮箱服务系统源码 支持邮件TG转发
此内容为免费资源,请登录后查看
0
免费资源
AI智能摘要
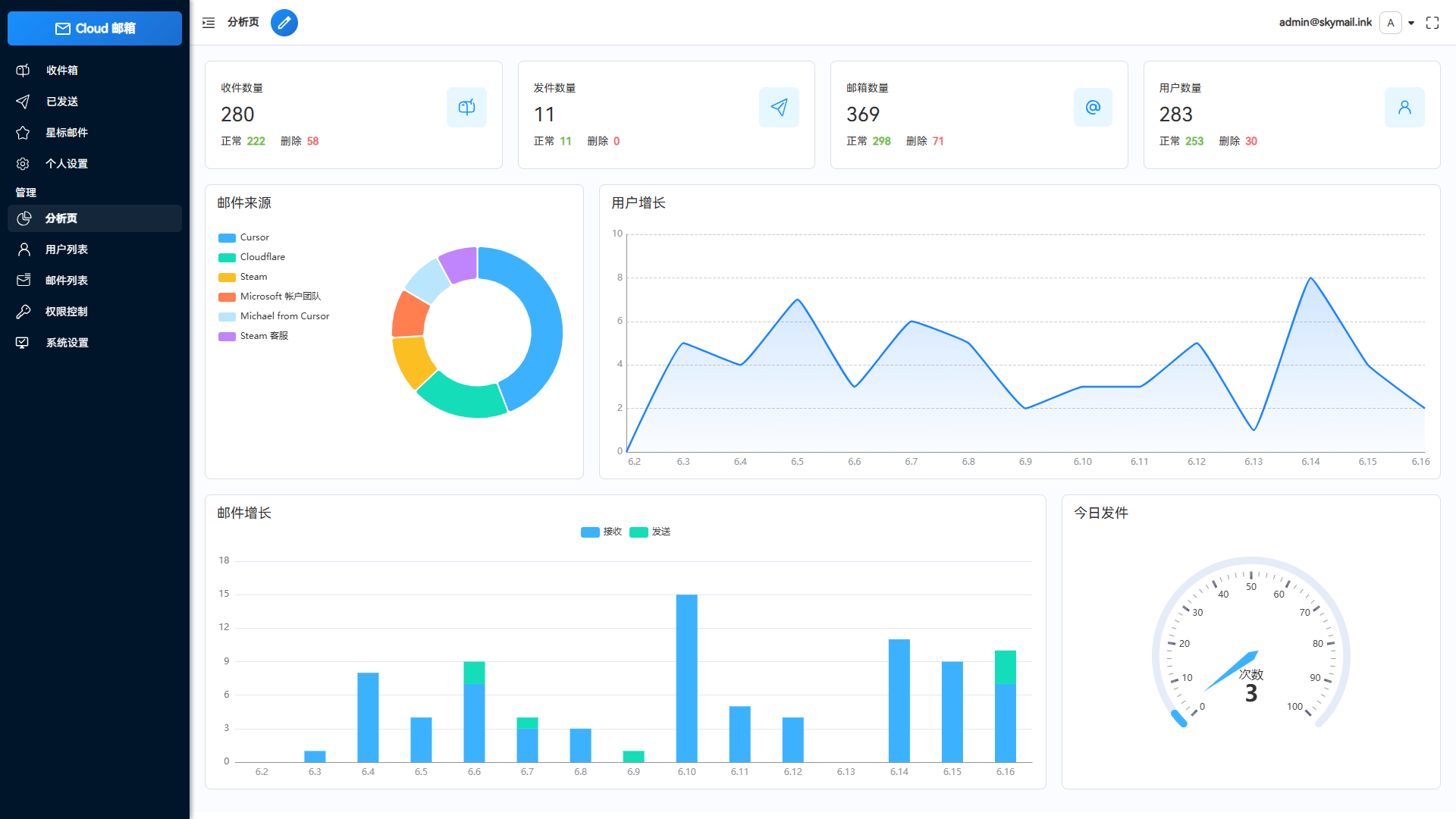
Email邮箱服务系统源码支持邮件TG转发,基于Cloudflare Workers部署,利用Resend发送邮件,无需服务器费用。系统支持多邮箱创建、附件收发、R2存储、API批量操作及数据可视化展示。具备管理员权限管理、人机验证、个性化设置与邮件推送至TG机器人等功能,可实现低成本、响应式自建邮箱服务。
— 此摘要由AI分析文章内容生成,仅供参考。

简介:

Email邮箱服务系统源码 支持邮件TG转发

这是一款Email邮箱服务系统,并且支持邮件发送TG转发只需要一个域名,就可以创建多个不同的邮箱,类似各大邮箱平台 QQ邮箱,谷歌邮箱等,本项目使用Cloudflare部署,Resend推送邮件,无需服务器费用,搭建自己的邮箱服务。

功能说明:

    低成本使用:无需服务器,部署到 Cloudflare Workers 降低使用成本

    响应式设计:响应式布局自动适配PC和大部分手机端浏览器

    邮件发送:集成resend发送邮件,支持群发,内嵌图片和附件发送,发送状态查看

    管理员功能:可以对用户,邮件进行管理,RABC权限控制对功能及使用资源限制

    多号模式:开启后一个用户可以添加多个邮箱,默认一用户一邮箱,类似各大邮箱平台

    附件收发:支持收发附件,使用R2对象存储保存和下载文件

    邮件推送:接收邮件后可以转发到TG机器人或其他服务商邮箱

    开放API:支持使用API批量生成用户,多条件查询邮件

    数据可视化:使用echarts对系统数据详情,用户邮件增长可视化显示

    星标邮件:标记重要邮件,以便快速查阅

    个性化设置:可以自定义网站标题,登录背景,透明度

    功能设置:可以对注册,邮件发送,添加等功能关闭和开启,设为私人站点

    人机验证:集成Turnstile人机验证,防止人机批量注册

    api取件:添加api取件 一个邮件绑定一个链接

图片:

1.png

2.png

Email邮箱服务系统源码 支持邮件TG转发

Email邮箱服务系统源码 支持邮件TG转发

Email邮箱服务系统源码 支持邮件TG转发

Email邮箱服务系统源码 支持邮件TG转发

Email邮箱服务系统源码 支持邮件TG转发

© 版权声明
THE END
喜欢就支持一下吧
点赞9 分享
评论 抢沙发

请登录后发表评论

    暂无评论内容